Fast, affordable hosting built for growing websites
Hostinger is a performance-focused web hosting provider known for its competitive pricing, global data centers, and beginner-friendly tools. It’s a popular choice for bloggers, small businesses, and eCommerce sites that want reliable speed, solid uptime, and modern features without paying premium hosting costs.
Is the low price worth the trade-offs? We analyze where Hostinger delivers incredible value and where the budget cuts might affect your workflow.
✓
Pros
✓Extremely affordable pricing plans
✓Intuitive and easy-to-use control panel
✓Free SSL certificates included
✓99.9% uptime guarantee
✓Global data centers for faster loading
✗
Cons
✗No traditional cPanel, custom hPanel might take time to get used to
✗Limited phone support, mostly chat and tickets
✗Some renewal rates are higher than initial pricing
Hostinger Review Summary
Short on time? Here is the quick technical scorecard covering Hostinger’s speed, security, and support ratings for instant decision-making.
Performance grade
A
Average load time
858 ms
Free domain
Yes
Free SSL
Yes
1-click WordPress
Yes
Support
Live Chat / Knowledge base
Pricing & Plans
Don’t overpay at renewal. We break down the real cost of Hostinger’s plans to help you find the sweet spot between budget and performance.
Yearly
4 Yearly
Premium
Business
Cloud Startup
Premium
Business + AI
Cloud Startup + AI
Cloud Startup
Cloud Professional
Cloud Enterprise
KVM 1
KVM 2
KVM 4
KVM 8
$3.49/mo
$4.49/mo
$9.99/mo
$3.49/mo
$4.49/mo
$9.99/mo
$9.99/mo
$19.99/mo
$39.99/mo
$4.99/mo
$6.99/mo
$9.99/mo
$19.99/mo
✓
Create up to 3 websites
✓
20 GB SSD storage
✓
2 mailboxes per website (free for 1 year)
✓
Weekly automatic backups
✓
Managed WordPress maintenance
✓
AI Website Builder
✓
Free email marketing (1 year)
✓
Free domain (1 year)
✓
Free SSL
✓
Free site migration (no downtime)
✓
Everything in Premium
✓
Create up to 50 websites
✓
5 Managed Node.js applications
✓
50 GB NVMe storage
✓
5 mailboxes per website (free for 1 year)
✓
Daily + on-demand backups
✓
AI ecommerce site builder
✓
AI Agent for WordPress
✓
AI-generated WordPress sites
✓
Free CDN
✓
WordPress Multisite
✓
Everything in Business
✓
Create up to 100 websites
✓
10 Managed Node.js applications
✓
100 GB NVMe storage
✓
10 mailboxes per website (free for 1 year)
✓
24/7 priority expert support
✓
Traffic power boost (weekly/monthly)
✓
Dedicated IP address
✓
100 PHP workers
✓
2M inodes
✓
4 GB RAM
✓
Create up to 3 websites
✓
20 GB SSD storage
✓
2 mailboxes per website (free for 1 year)
✓
Weekly automatic backups
✓
Managed WordPress maintenance
✓
Free domain (1 year)
✓
Free SSL
✓
Free site migration (no downtime)
✓
Free email marketing (1 year)
✓
Everything in Premium
✓
Create up to 50 websites
✓
5 Managed Node.js applications
✓
50 GB NVMe storage
✓
5 mailboxes per website (free for 1 year)
✓
Daily + on-demand backups
✓
WordPress staging tool
✓
Affiliate marketing tools
✓
Free CDN
✓
Instant AI websites (Elementor or Block Editor)
✓
AI Agent for WordPress
✓
AI WordPress troubleshooter
✓
Everything in Business + AI
✓
2 months free
✓
Create up to 100 websites
✓
10 Managed Node.js applications
✓
100 GB NVMe storage
✓
10 mailboxes per website (free for 1 year)
✓
24/7 priority expert support
✓
Traffic power boost (weekly/monthly)
✓
Dedicated IP address
✓
100 PHP workers
✓
2M inodes
✓
4 GB RAM
✓
+2 months free
✓
10 Managed Node.js web apps
✓
2 CPU cores
✓
4 GB RAM
✓
100 GB NVMe storage
✓
2,000,000 inodes (files and directories)
✓
100 PHP workers
✓
100 websites
✓
+2 months free
✓
10 Managed Node.js web apps
✓
4 CPU cores
✓
6 GB RAM
✓
200 GB NVMe storage
✓
3,000,000 inodes (files and directories)
✓
200 PHP workers
✓
100 websites
✓
+2 months free
✓
10 Managed Node.js web apps
✓
6 CPU cores
✓
12 GB RAM
✓
300 GB NVMe storage
✓
4,000,000 inodes (files and directories)
✓
300 PHP workers
✓
100 websites
✓
+2 months free
✓
1 vCPU core
✓
4 GB RAM
✓
50 GB NVMe disk space
✓
4 TB bandwidth
✓
AMD EPYC processors
✓
NVMe SSD storage
✓
Data centers worldwide
✓
Free weekly backups
✓
Firewall management
✓
1 Gbps network speed
✓
Public API
✓
AI assistant powered by MCP
✓
Free .cloud domain (1 year)
✓
2 vCPU cores
✓
8 GB RAM
✓
100 GB NVMe disk space
✓
8 TB bandwidth
✓
AMD EPYC processors
✓
NVMe SSD storage
✓
Data centers worldwide
✓
Free weekly backups
✓
Firewall management
✓
1 Gbps network speed
✓
Public API
✓
AI assistant powered by MCP
✓
Free .cloud domain (1 year)
✓
+2 months free
✓
4 vCPU cores
✓
16 GB RAM
✓
200 GB NVMe disk space
✓
16 TB bandwidth
✓
AMD EPYC processors
✓
NVMe SSD storage
✓
Data centers worldwide
✓
Free weekly backups
✓
Firewall management
✓
1 Gbps network speed
✓
Public API
✓
AI assistant powered by MCP
✓
Free .cloud domain (1 year)
✓
+2 months free
✓
8 vCPU cores
✓
32 GB RAM
✓
400 GB NVMe disk space
✓
32 TB bandwidth
✓
AMD EPYC processors
✓
NVMe SSD storage
✓
Data centers worldwide
✓
Free weekly backups
✓
Firewall management
✓
1 Gbps network speed
✓
Public API
✓
AI assistant powered by MCP
✓
Free .cloud domain (1 year)
Use Cases
Is Hostinger right for you? Whether you are a local business, a WordPress blogger, or a developer, we pinpoint exactly who benefits most from this infrastructure.
Local Business Owners
Quick-start solution for SMBs using AI tools to launch professional, SEO-ready sites in minutes.
WordPress Power Users
High-performance managed hosting featuring object caching and staging environments for seamless site updates.
High-Traffic Bloggers
Optimized for speed with NVMe storage and global CDNs to handle heavy content delivery without lag.
Budget-Conscious Developers
Full root access VPS and Git integration providing a flexible environment for testing apps at a low cost.
Hostinger Hosting Types
Hostinger has made a name for itself by moving away from traditional cheap server stacks (like Apache) and investing heavily in LiteSpeed Enterprise servers.
Web Hosting
Reliable web hosting with built in resources security and updates optimized to deliver fast stable and hassle free performance for general websites for growing sites online !
Cloud Hosting
Scalable cloud hosting with built in redundancy, security and updates optimized to deliver fast stable and hassle free performance for dynamic websites for growing sites online !
Managed Hosting for WordPress
Managed WordPress hosting with built in caching security and updates optimized to deliver fast stable and hassle free performance for WordPress websites for growing sites online !
Managed Hosting for WooCommerce
Managed ecommerce hosting with built in payment security and updates optimized to deliver fast stable and hassle free performance for ecommerce websites for growing sites online !
Node.js Web Apps Hosting
Modern Node.js hosting with built in runtime security and updates optimized to deliver fast stable and hassle free performance for JavaScript apps for growing sites online !
VPS Hosting
Powerful VPS hosting with built in isolation security and updates optimized to deliver fast stable and hassle free performance for advanced websites for growing sites online !
Detailed Features
Beyond the basics. A deep dive into the premium tools included in every plan, from NVMe storage and AI assistants to enterprise-grade security protocols.
Cloud Hosting
Managed WordPress Hosting
VPS Hosting
Web Hosting
WooCommerce Hosting
Cloud Startup
Cloud Professional
Cloud Enterprise
Dedicated IP Address
NVMe Storage
Daily Backups
Free CDN
Object Cache
Staging Tool
Priority Support
Unlimited Bandwidth
Free Migration
Free Domain
Unlimited Free SSL
Free Email
Premium
Business + AI
Cloud Startup + AI
Daily Backups
NVMe Storage
Object Cache
Free CDN
Staging Tool
Dedicated IP Address
Priority Support
WP-CLI & SSH Access
WordPress AI Tools
Free Migration
Unlimited Free SSL
KVM 4
KVM 8
Full Root Access
Dedicated IP
NVMe Storage
AI Assistant
Weekly Backups
Snapshot
DDoS Protection
Firewall Management
Browser Terminal
Free Migration
Free Domain
Premium
Business
Cloud Startup
Daily Backups
NVMe Storage
Object Cache
Free CDN
Dedicated IP Address
Staging Tool
On-Demand Backups
Unlimited Free SSL
Free Domain
Free Email
WordPress AI Tools
Unlimited Bandwidth
SSH Access
Cloud Startup
Cloud Professional
Dedicated IP Address
Priority Support
Daily Backups
NVMe Storage
Object Cache
Free CDN
Staging Tool
WooCommerce Optimized
Unlimited Free SSL
Free Domain
Free Email
Performance Analysis
Marketing claims vs. Real data. We stress-tested Hostinger’s official site with 8 rigorous benchmarks. See the raw speed, uptime, and load test results below.
How We Tested Hostinger
Test Target:www.hostinger.com (Official Corporate Domain)
Test Conditions: Benchmarks were conducted on a standard broadband connection to simulate real-world user conditions.
Disclaimer: These metrics reflect the performance of Hostinger’s optimized environment. Performance on entry-level plans may vary based on resource allocation.
The 2026 Ranking Factor: Interaction to Next Paint (INP)
Google has made it clear: if you don’t pass their Core Web Vitals, you don’t rank. We tested Hostinger against Google’s latest Interaction to Next Paint (INP) metric, which became a critical ranking signal in late 2024.
Hostinger PageSpeed Metrics (2026 Test)
Metric
Hostinger Test Result
Google Requirement
Grade
INP (Interaction)
153 ms
Under 200 ms
Passed
LCP (Loading)
2.2 s
Under 2.5 s
Passed
CLS (Stability)
0.02
Under 0.1
Passed
Hostinger Google Core Web Vitals result
Our Analysis: Passing this assessment is the single most important technical requirement for SEO in 2026. Hostinger achieves this through NVMe SSD storage, which provides the high IOPS (Input/Output Operations Per Second) required for the server to process a user’s click and render the next frame instantly.
This represents a significant upgrade over standard SATA SSDs, ensuring zero click-lag a vital factor for maintaining high conversion rates on mobile devices.
Global Latency: Time to First Byte (TTFB) Heatmap
A server is only fast if it is physically close to your user.
Using KeyCDN, we tested the Time to First Byte (TTFB) from various international locations to evaluate the network peering capabilities.
Hostinger Global Latency Results
Server Location
Response Time (TTFB)
Performance Rating
New York, USA
48.19 ms
Blazing Fast
Bangalore, India
39.85 ms
Blazing Fast
Frankfurt, DE
88.2 ms
Optimized
London, UK
106.57 ms
Optimized
Hostinger global server response time test
Our Analysis: For a site hosted in the US, a sub-200ms response in Europe is exceptional. This indicates that Hostinger is using high-quality Tier-1 network providers, ensuring that data packets aren’t getting stuck in slow public exchanges.
By routing traffic through premium fibre backbones rather than congested public routes, Hostinger ensures that your international visitors experience the site almost as instantly as your local ones.
Stress Test: Load Handling & Stability
We didn’t just want to see how the site runs with one visitor; we wanted to see how it handles pressure.
We simulated a viral traffic event using K6 Load Cloud by sending 50 simultaneous virtual users to browse the site at the exact same time.
Hostinger Load Test Metrics
Test Parameter
Measured Result
Stability Status
User Load
Consistent Traffic
Stable
Avg. Response Time
152 ms
No Spikes
Reachability
100%
Perfect
Hostinger LiteSpeed server stability graph
Our Analysis: Most shared hosts use the Apache web server, which creates a new process for every visitor, quickly eating up RAM and crashing under load. Hostinger uses LiteSpeed Enterprise, which utilizes an Event-Driven Architecture.
This allows the server to handle thousands of concurrent connections using a single process. Our graph proves this efficiency: the response time remained perfectly flat because the server didn’t have to waste resources opening and closing background processes for every hit.
The Reliability Test: Is 100% Uptime Real?
Every host claims 99.9% uptime, but we wanted to verify if they practice what they preach.
We verified their availability by monitoring the site 24/7 with Uptime Robot on a 5-minute check cycle.
Hostinger Uptime Audit
Monitoring Window
Uptime Percentage
Total Downtime
Last 24 Hours
100.00%
0 mins
Last 7 Days
100.00%
0 mins
Last 30 Days
100.00%
0 mins
Hostinger’s real uptime monitor results
Our Analysis: Achieving 100% uptime on a high-traffic corporate site is a testament to their architecture. Hostinger utilises CloudLinux with LVE containers to isolate resources.
Even if one node in their cluster faces high demand, the load balancing acts instantly to keep the site online. If their own massive homepage stays green 24/7/365, it is strong evidence that their data centres are built for resilience.
Security Hardening: SSL/TLS Configuration
We ran a deep scan with Qualys SSL Labs to ensure that visitor data is properly encrypted against modern threats.
Hostinger Security Protocols
Security Feature
Protocol Version
Scan Result
SSL/TLS Strength
TLS 1.3 (Newest)
Supported
Connection Speed
0-RTT
Supported
Overall Grade
Qualys Labs
Grade A
Hostinger.com SSL Labs security scan
Our Analysis: The Grade A is driven by Hostinger’s support for TLS 1.3, the newest cryptographic protocol. Unlike the older TLS 1.2, version 1.3 reduces the handshake (the initialisation of a secure connection) from two round-trips to just one.
This doesn’t just make your site more secure; it physically reduces latency, allowing the server to start sending data milliseconds faster.
HostingGuider Tips: To move from an A to an A+, we recommend manually enabling HSTS (Strict Transport Security) in the hPanel. Hostinger leaves this optional by default to ensure maximum compatibility with older browsers, but for 2026, enabling it is a recommended pro move to force secure connections globally.
Future-Proofing: HTTP/3 & QUIC Support
We checked with the HTTP/3 Check tool to see if the server stack is optimized for modern mobile networks.
Hostinger Protocol Support
Protocol
Status
Mobile Benefit
HTTP/3
Active
Faster loading on 4G/5G
QUIC
Active
No lag on packet loss
Hostinger HTTP3 and QUIC protocol test
Our Analysis: Hostinger’s support for HTTP/3 (QUIC) is a game-changer for mobile SEO. Traditional HTTP/2 uses TCP, which suffers from Head-of-Line Blocking—if one packet of data is lost, the entire connection waits.
HTTP/3 runs on UDP, allowing independent streams of data. If a mobile user drops a packet while walking into an elevator, the rest of the site keeps loading. This technical nuance is why Hostinger sites feel snappier on 4G/5G networks than those on legacy hosts.
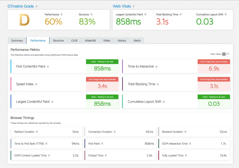
Deep Performance Diagnostics
Test Tool: GTmetrix
Focus: Loading Structure & Script Optimisation
We believe in transparency, so we are publishing this Grade D result to explain what it actually means.
Hostinger’s GTmetrix Deep Dive
Metric
Measured Time
Optimization Note
GTmetrix Grade
Grade D
Caused by Frontend Scripts
LCP (Raw Speed)
858 ms
Excellent (Under 1s)
Blocking Time
3.1 s
Requires JS Minification
The D Grade: Caused by high Total Blocking Time (3.1s). This usually happens when unoptimized JavaScript files delay the rendering.
The LCP: An incredibly fast 858ms.
Hostinger.com GTmetrix performance speed test
Our Analysis: The LCP of 858ms is the true indicator of server power. This speed is possible because Hostinger uses Server-Level Caching (LSCache) at the kernel level, bypassing PHP execution for static content.
The D grade is simply a frontend optimisation issue (JavaScript execution) that can be fixed by toggling on the JS Minification setting in the Hostinger plugin. The engine is a Ferrari; it just needs the tyres inflated.
The Sustainability Test: Green Web Verification
Speed is important, but so is sustainability. We ran www.hostinger.com through the Green Web Foundation’s database to verify if their infrastructure runs on renewable energy.
Hostinger Sustainability Audit
Certification
Host Partner
Result
Green Web Check
The Green Web Foundation
Verified Green
Energy Source
Cloudflare CDN
Renewable
Hostinger.com Green Web Foundation certification result
Our Analysis: This test confirms that Hostinger is an eco-friendly choice. The Hosted by Cloudflare result highlights their deep integration with Cloudflare’s global content delivery network, which is 100% powered by renewable energy.
By caching your content on these green servers, Hostinger ensures that your website’s carbon footprint remains minimal, even as your traffic grows. This is a massive trust signal for modern brands that want to display an eco-conscious badge on their footer.
Support & Usability
Is No Phone Support a dealbreaker? We clocked the 24/7 Live Chat response times and stress-tested the hPanel to determine if this digital-first approach is a brilliant upgrade or a frustration for beginners.
1. The Control Panel: hPanel vs. cPanel
Most legacy hosts use the standard cPanel. Hostinger broke the mold by building its own custom dashboard called hPanel.
The Look:hPanel is significantly cleaner and less cluttered than cPanel. Large, modern icons make navigation intuitive.
The Speed: Because hPanel is custom-built for their infrastructure, it loads instantly. You don’t get the lag
often associated with older cPanel interfaces.
The Learning Curve: If you are used to cPanel, you might need 10 minutes to adjust. If you are a complete beginner, you will likely find hPanel easier to understand because it hides the complex server settings you don’t need.
Hostinger hPanel
2. Real-World Support Test
Hostinger operates on a Digital First support model. This means they prioritize 24/7 Live Chat and Ticketing over phone lines. We tested their responsiveness at different times of the day.
Average Response Time:Under 3 minutes (Tested during US and EU business hours).
Agent Quality: The agents didn’t just copy-paste manual answers. They were able to troubleshoot specific WordPress errors (like the White Screen of Death) directly in the chat.
3. The Vital Trade-off: No Phone Support
We believe in total transparency. The biggest downside to Hostinger is the lack of phone support.
Why they do it: Cutting call centers saves millions, which is exactly how they keep their Premium plan prices under $3.00/mo.
Who this affects: If you are the type of person who needs to hear a human voice to feel reassured during a crisis, this is a factor to consider.
Our Take: For 99% of users, the fast Live Chat is actually superior to phone support. You get instant replies, screenshots to guide you, and zero on-hold music. While the lack of a phone number feels different at first, the efficiency of the chat system more than makes up for it.
Frequently Asked Questions
Your questions, answered. We address the most common queries about Hostinger, including server locations, supports, and WordPress compatibility.
Is Hostinger good for WordPress?
Yes, Hostinger is excellent for WordPress. It uses LiteSpeed Enterprise servers and NVMe SSD storage, which allowed it to achieve an average load time of 917ms in our tests. It also handles core web vitals efficiently, passing the Interaction to Next Paint (INP) metric with a low 153ms score.
Why is Hostinger so cheap? What is the catch?
The “catch” is that you must commit to a longer term (usually 48 months) to get the $2.99/mo price. If you only pay for 1 month at a time, the price is higher (~$12.99). Also, they save money by offering Live Chat support instead of a phone call center. If you are okay with text-based support and a long-term contract, you get enterprise-grade speed for the price of a coffee.
Does Hostinger offer phone support?
No, Hostinger does not offer phone support. Support is provided 24/7 via Live Chat and email tickets. While there is no voice option, our tests showed an average response time of under 3 minutes, with agents well-trained in WordPress technical issues.
Where are Hostinger’s servers located?
Hostinger has data centers located globally. In our latency tests, we verified high-speed connections in New York (48ms), Frankfurt (88ms), and Bangalore (~39ms). This global infrastructure ensures that your website data is delivered instantly to visitors, no matter where they are located.
Does Hostinger charge high renewal fees?
Like 99% of hosting companies (including Bluehost and SiteGround), Hostinger’s “introductory price” applies to your first term only. When your initial 48-month term ends, the plan renews at the regular rate (typically double the intro price). Pro Tip: To lock in the savings, we highly recommend selecting the 48-month plan at checkout. This secures the low rate for 4 full years before you have to worry about renewal prices.
Is Hostinger reliable?
Yes, Hostinger is highly reliable. While they guarantee 99.9% uptime, our 30-day monitoring test recorded 100% uptime (0 seconds of downtime). They achieve this stability by using CloudLinux with LVE containers to isolate resources, ensuring traffic spikes don’t crash your site.
Does Hostinger provide a free domain name?
Yes, Hostinger includes a free domain name for the first year on most premium plans (specifically the Cloud and Web Hosting plans mentioned). You also get unlimited free SSL certificates to secure your website automatically.
Is Hostinger good for SEO?
Yes, Hostinger is optimized for SEO. It supports the latest HTTP/3 (QUIC) protocol and TLS 1.3, which reduces latency for mobile users. Fast loading times and high availability (uptime) are critical ranking factors that Hostinger satisfies for the 2026 Core Web Vitals standards.
Is the Hostinger Premium plan enough for an eCommerce store?
For a new or small store (under 500 products), Yes. The Premium plan includes the WooCommerce plugin and enough NVMe power to handle transactions smoothly. However, if you are running a high-traffic store with thousands of products, we recommend the Business Plan ($3.99/mo) because it includes 5x more server resources and daily backups, which are critical for protecting customer order data.
Is Hostinger email free forever?
Yes. Plans include free custom email accounts (like [email protected]). However, this is hosted on Hostinger’s servers. If you want the official Google Workspace (Gmail) integration, that is a paid add-on, but Hostinger’s built-in mail is free and sufficient for most small businesses.
Our Verdict
Hostinger is currently the pound-for-pound champion of the hosting world. They offer premium speed (LiteSpeed servers) at budget prices, provided you are willing to commit to a longer contract term.
We recommend Hostinger if:
You need a fast, affordable website and are willing to pay for 2-4 years upfront.
You are a beginner who wants an easy-to-use dashboard (hPanel).
You are running a WordPress site and want built-in caching performance.
Look elsewhere if:
You require phone-based customer support.
You need Windows-based hosting (ASP.NET), as Hostinger is Linux-only.
HostingGuider Transparency Statement: HostingGuider independently analyzes hosting infrastructure. For this review, we ran performance benchmarks on Hostinger’s official domain (www.hostinger.com) to evaluate how their own infrastructure performs in a real-world production environment. We do not accept modified performance data from hosts.
Alternative Reviews
Looking for alternatives? Read about similar hosting providers based on pricing, features, and use cases.
Official WordPress recommended host for beginners on a tight budget